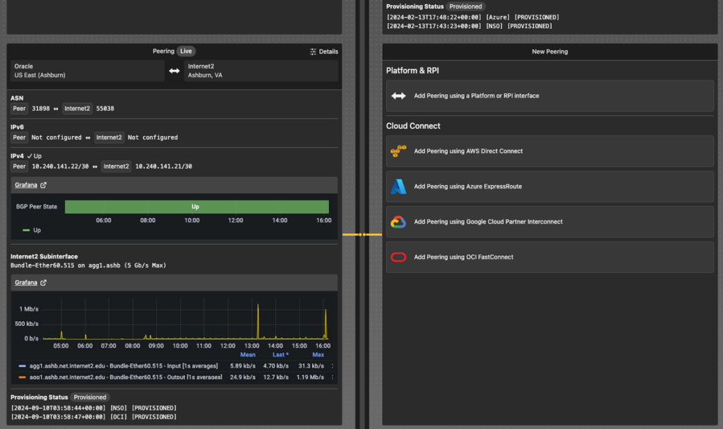
11 September 2024 Advanced Networking Cloud Internet2 Insight Console Offers Increased Flexibility and Ease in Managing Multicloud Environments Subscribe for more like this Share By Amber Rasche - Senior Communications Specialist, Internet2 Estimated reading time: 2 minutes Visualize, manage, and troubleshoot network services with Internet2 Insight Console Internet2 Insight Console now offers fully automated, self-service capabilities for managing connectivity to all four major cloud providers supported by Cloud Connect: Amazon Web Services (AWS), Google Cloud, Microsoft Azure, and Oracle Cloud Infrastructure (OCI). Since October 2023, Cloud Connect subscribers have been able to create, modify, and delete connections using the console’s Virtual Networks feature. Initially, full provisioning automation through Internet2’s orchestration systems was limited to AWS, while configuration changes for other providers required manual action by engineers. Internet2 has since extended automation for dedicated connections to Azure, OCI, and most recently Google Cloud. With the rollout of fully automated provisioning for all four cloud providers, institutions now benefit from greater ease and flexibility in dynamically adjusting their cloud connectivity to meet research, education, and operational needs. Visit the Insight Console booth at the 2024 Internet2 Technology Exchange for a live demo. Connect with expert staff, explore the console’s powerful features, and discuss how it can enhance your network operations. Bring your questions and ideas. Learn More Create virtual routers (Layer 3) with Insight Console Virtual Networks to establish multicloud interconnects Continuing to Evolve Insight Console Together Insight Console provides Internet2 members with a user-friendly interface and advanced capabilities for visualizing, managing, and troubleshooting Internet2 network services. As we continue to enhance the console and launch new features, we welcome the community’s questions and feedback. Contact the Internet2 Network Operations Center for support. Submit your feedback or ideas for how Insight Console could be improved. View Insight Console Documentation for additional resources. Log into console.internet2.edu to see the latest features. ICYMI Cloud Connectivity and More: Internet2 Insight Console Adds Virtual Networks Feature About the Author(s) View Author Articles Amber Rasche arasche@internet2.edu Senior Communications Specialist, Internet2 Amber Rasche contributes to Internet2’s strategic communications and public relations efforts. She has 10 years of experience with the research and education community, serving previous roles in both higher education information technology and government high-performance network environments.